In our work on product usability improvements here at Relativity, it’s always been part of our ethos to stay close to the sentiment of users about our software.
Still, I was caught off guard when a legal team at a large financial organization shared these thoughts on a call where we were discussing case templates that are available in RelativityOne today:
“This investigation solution looks very different than what our investigators think of when they think of Relativity. It’s so much simpler! Would you be open to talking with them directly and showing them how easy it is to run these projects in RelativityOne so they don’t have to keep using their current legacy tool?”
After speaking with that team, we wondered: Is this a common story? Are there other teams out there with the same pain points around standardizing a variety of document discovery work in a single tool?
As it turns out, the landscape of in-house legal and compliance work is changing rapidly. These teams are expected to do more than ever, with fewer resources than ever, while pulling more insights from company data than ever. For many, a solution to these coalescing challenges is simplifying their tech stack. Keeping many compliance, e-discovery, and risk management processes centralized presents an opportunity to streamline all of them and achieve a greater return on investment when it comes to software subscription and training costs.
Based on our conversations with these folks in the field, here’s a bit more detail on why corporations end up choosing RelativityOne to power everything from internal investigations to subpoena requests to litigation.
Reason #1: Searching across modern file types is a mess.
Corporations we talk with tell us that the data they need is scattered across a number of disparate data sources, each with its own protocol for accessing data, searching it, and reviewing it.
Once your team has found a way to export each of these data types from their sources, the next hurdle becomes actually reviewing them. Sometimes the tech disconnect is pretty profound: Some groups, for instance, are forced to read machine-like JSON files of chat data. The toughest part is knowing that these emerging file types often represent the most relevant aspects of internal investigations in groups we talk with, because much of today’s daily work—especially on widespread teams of remote employees—is happening in these collaboration apps on the fly.
On the other hand, legal and compliance teams using a platform like RelativityOne in tandem can both rely on the same flexible and accessible document collection and review technology. This means these teams can collect data themselves instead of relying on company data stewards, and reviewed files actually look like they did in their native application.
With this capability in place, teams can get to work quickly, and document searches run exhaustively across all types of documents at once.
Reason #2: Passing highly sensitive documents between tools isn’t secure.
One organization we spoke with said that after they collect documents, they send any litigation-related records to RelativityOne, while the others follow an ad hoc and manual foldering workflow. Another group we spoke with emails files around between internal teams who need to see them, which they recognize creates extra copies of these sensitive records.
Centralized internal discovery means that matters transition seamlessly from investigations to litigation at the push of a button. Data remains in one place while new teams gain secure access and work product is retained.
This mitigates the risks of migrating data between tools, retains the value of any work already done, and ensures better collaboration and connectivity between teams.
Reason #3: Legacy tools can’t keep up with the growing needs of small teams.
A number of groups we spoke with recently told us how nimble their investigation teams are, where a small handful of folks manage to run point on a number of investigation types (from employee relations to data exfiltration to regulatory work). As data volumes and types grow, these teams are expected to keep up, but legacy investigation tools and processes weren’t built for the current landscape—and it shows.
Fortunately, modern SaaS platforms like RelativityOne include built-in artificial intelligence for compliance and litigation that accomplishes practical things, not theoretical.
For example, AI instantly culls down collected documents, removing duplicates, near-duplicates, and non-inclusive emails. While investigators can search using traditional criteria like terms and dates, RelativityOne also offers out-of-the-box filters for specific types of conversations and concepts to cut through noise and false positives.
Reason #4: Non-traditional investigators need an easy button.
In all our conversations with investigators and legal teams, one thing came across most clearly: Investigators need simple. They’re often not in their chosen system every day, but they’re experts in what they do. Because of that, they need an updated solution with organizational momentum to simplify adoption—and a tool in which “getting started” doesn’t require complex training. Put simply, they need a platform that will help them get to work faster.
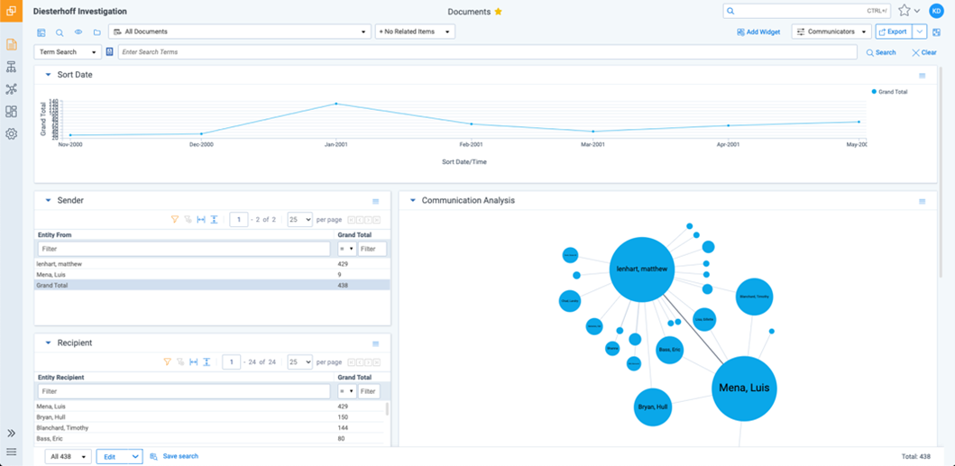
To that end, the RelativityOne investigation module features a custom workspace template, built from best practices across dozens of organizations, that puts the entire process on rails. Investigators can continue searching how they’re used to today, with terms, but instantly get the benefits of AI, data visualization, and pre-built search filters layered onto their own efforts.
Plus, legal teams already experiencing these benefits in RelativityOne become instant champions and help other teams get more value from their subscription.






